Browser Collectors
Register and deploy an AIDR Browser collector to start monitoring AI activity in managed browsers.
Register browser collector
-
Click + Add Collector to register a new collector.
- Choose Browser as the collector type, then select a browser option and click Next.
-
On the Add a Collector screen, enter a descriptive name and optionally assign Input and Output policies:
- Collector Name - Label that will appear in dashboards and reports
- Input Policy (optional) - Policy applied to incoming data
- Output Policy (optional) - Policy applied to model responses
If you assign a policy, you can also enable the Async Report Only mode for input or output:
- Async Report Only - Runs detections for visibility and reporting only, without enforcement or delays in the data path
Policy assignment:-
Assigning a policy determines which detections run on the data sent to AIDR, making results available for analysis, alerting, and integration with enforcement points. Policies can detect malicious activity, sensitive data exposure, topic violations, and other risks in AI traffic. You can reuse existing policies or create new ones on the
Policies page. -
If
No Policy, Log Onlyis selected, AIDR records activity for visibility and analysis, but does not apply any detection rules in the data path.
-
In the Sites section, configure how policy rules apply to each AI provider domain:
- Use Policy - Full enforcement. Detections trigger the actions defined in the policy.
- Report Only - Detections are logged but not enforced.
- Discovery - Collector logs site visits for visibility, but does not send content to AIDR.
- Disabled - No policies are applied, and no activity is logged.
-
Click Save to complete collector registration.
Deploy collector
The browser collector is distributed as a browser extension that detects AI activity in managed browsers and applies content policies to outbound requests sent to AI providers such as ChatGPT, Claude, and Gemini.
To deploy the extension, use the information provided on the collector's page in the AIDR console:
- Extension ID or URI - Copy from the Install tab.
- Collector credentials - Copy from the Config tab.
The Install tab provides download links, copyable templates, and instructions for common deployment methods:
- Self-Service - Install the extension and apply a configuration profile on a single machine to quickly try the collector.
- JAMF - Use a Mobile Device Management (MDM) solution to deploy the extension and profile across managed devices.
- Microsoft Intune - Use Microsoft Intune to deploy the extension and profile across managed devices.
- Chrome Enterprise - Deploy the Chrome collector at scale using Chrome Enterprise policies.
Chrome
The AIDR Chrome collector is available as a
Chrome extension .Self-Service (testing)
Select the Self-Service option to quickly evaluate the collector on your own device before deploying it at scale. This method installs the browser extension locally and applies a configuration profile with your collector credentials.
Install collector
-
Install the Chrome extension
Use the Get Pangea AIDR Extension link in the Install tab to download and install the extension.
-
Download the configuration profile
- macOS - download the
.mobileconfigprofile. - Windows - download the
.regpolicy file.
This file includes the client credentials from your collector’s Config page and authenticates the extension with the AIDR platform.
Example AIDR profile for macOS<?xml version="1.0" encoding="UTF-8"?>
<!DOCTYPE plist PUBLIC "-//Apple//DTD PLIST 1.0//EN" "http://www.apple.com/DTDs/PropertyList-1.0.dtd">
<plist version="1.0">
<dict>
<key>PayloadContent</key>
<array>
<dict>
...
<string>https://{SERVICE_NAME}.aws.us.pangea.cloud</string>
<key>clientId</key>
<string>psa_4vxqsg...f73cdcx</string>
<key>clientSecret</key>
<string>pck_l6azvf...5qbz5q</string>
...
</dict>
</array>
...
<string>Pangea AIDR Chrome Extension Settings</string>
</dict>
</plist> - macOS - download the
-
Apply the configuration
- macOS - Double-click the downloaded profile, then activate it in System Settings > ... > Profiles.
- Windows - Double-click the
.regfile to merge it into the Registry and confirm the prompts.
Restart your browser for the settings to take effect.
-
Verify detections
Visit a supported AI provider (for example,
chat.openai.comorclaude.ai) and interact with the LLM.View the collector data on the Visibility and Findings pages in the AIDR console.
Troubleshoot using extension's DevTools
Use the extension’s DevTools to confirm that it is active and sending data to AIDR:
- In your browser, open
chrome://extensionsand enable Developer mode. - Click Details for the Pangea AIDR extension.
- Under Inspect views, click service_worker.
- In the DevTools console for the background service worker, switch to the Network tab.
- Interact with a supported AI provider and observe outbound requests to the AIDR APIs.
Chrome Enterprise
To deploy the AIDR Browser Collector at scale, use Chrome Enterprise Cloud Management . This approach enables centralized installation and configuration across all managed Chrome browsers within your organization.
-
In your Google Admin console, follow the Set up Chrome Enterprise Core instructions to activate your subscription.

-
In the Google Admin console, click the menu icon and navigate to Devices > Chrome browser > Apps & extensions and add the AIDR Chrome browser extension. For example:
-
Select or create an Organizational Unit (OU).
-
Click the Users & browsers tab.
-
Hover over the + icon and choose Add from Chrome Web Store.

-
Search for the Pangea AIDR extension using the Extension ID shown on the Install tab in your AIDR console.

-
Add the extension to the selected OU.
-
-
Select the added extension. Under Policy for extensions, paste the Extension Policy JSON copied from the Install tab in your AIDR console.
This policy configures the extension with the required credentials and ensures it can communicate with the AIDR APIs for telemetry and enforcement. When you use the Copy button, the JSON is automatically populated with the correct client secret from your collector registration.

-
Select an Installation policy.
For example, choose Force install + pin to browser toolbar to automatically deploy the extension to all users in the OU and pin it for increased visibility and user awareness.

-
Save your changes.
Edge
The AIDR Edge collector is available as an Edge Add-on .
Self-Service (testing)
Select the Self-Service option to quickly evaluate the collector on your own device before deploying it at scale. This method installs the browser extension locally and applies a configuration profile with your collector credentials.
Install collector
-
Install the Edge extension
Use the Get Pangea AIDR Extension link in the Install tab to download and install the extension.
-
Download the configuration profile
- macOS - download the
.mobileconfigprofile. - Windows - download the
.regpolicy file.
This file includes the client credentials from your collector’s Config page and authenticates the extension with the AIDR platform.
Example AIDR profile for macOS<?xml version="1.0" encoding="UTF-8"?>
<!DOCTYPE plist PUBLIC "-//Apple//DTD PLIST 1.0//EN" "http://www.apple.com/DTDs/PropertyList-1.0.dtd">
<plist version="1.0">
<dict>
<key>PayloadContent</key>
<array>
<dict>
...
<string>https://{SERVICE_NAME}.aws.us.pangea.cloud</string>
<key>clientId</key>
<string>psa_4vxqsg...f73cdcx</string>
<key>clientSecret</key>
<string>pck_l6azvf...5qbz5q</string>
...
</dict>
</array>
...
<string>Pangea AIDR Chrome Extension Settings</string>
</dict>
</plist> - macOS - download the
-
Apply the configuration
- macOS - Double-click the downloaded profile, then activate it in System Settings > ... > Profiles.
- Windows - Double-click the
.regfile to merge it into the Registry and confirm the prompts.
Restart your browser for the settings to take effect.
-
Verify detections
Visit a supported AI provider (for example,
chat.openai.comorclaude.ai) and interact with the LLM.View the collector data on the Visibility and Findings pages in the AIDR console.
Troubleshoot using extension's DevTools
Use the extension’s DevTools to confirm that it is active and sending data to AIDR:
- In your browser, open
edge://extensionsand enable Developer mode. - Click Details for the Pangea AIDR extension.
- Under Inspect views, click service_worker.
- In the DevTools console for the background service worker, switch to the Network tab.
- Interact with a supported AI provider and observe outbound requests to the AIDR APIs.
Firefox
The AIDR Firefox collector is available as a Firefox Add-on, which you can download from the collector's Install page in the AIDR console.
Self-Service (testing)
Select the Self-Service option to quickly evaluate the collector on your own device before deploying it at scale. This method installs the browser extension locally and applies a configuration profile with your collector credentials.
Install collector
-
Install the Firefox extension
Use the Get Pangea AIDR Extension link in the Install tab to download and install the extension.
-
Download the configuration file
- macOS - download the AIDR Firefox settings
.jsonfile. - Windows - download the
.regpolicy file.
This file contains the client credentials displayed on your collector's Config page and authenticates the extension with the AIDR platform.
Example AIDR Firefox settings file for macOS{
"name": "pangea-aidr-extension@pangea.cloud",
"description": "Managed storage for Pangea AIDR",
"type": "storage",
"data": {
"urlTemplate": "https://{SERVICE_NAME}.dev.aws.pangea.cloud",
"clientId": "psa_74wisf...d6yfri",
"clientSecret": "pck_4znwbd...ghrm2p6",
"userId": "user.name@example.com",
"userFullName": "User Name"
}
} - macOS - download the AIDR Firefox settings
-
Apply the configuration
- macOS - Copy the settings file to
/Library/Application Support/Mozilla/ManagedStorage. Create theManagedStoragefolder if it does not exist. Administrator privileges are required to write to this location. - Windows - Double-click the
.regfile to merge it into the Registry and confirm the prompts. Restart your browser for the settings to take effect.
- macOS - Copy the settings file to
-
Verify detections
Visit a supported AI provider (for example,
chat.openai.comorclaude.ai) and interact with the LLM.View the collector data on the Visibility and Findings pages in the AIDR console.
Troubleshoot using Firefox Debugging page
Use the Firefox Debugging page to confirm that the extension is active and sending data to AIDR:
- Open
about:debugging#/runtime/this-firefoxin your browser. - Locate the Pangea AIDR extension.
- Click Inspect.
- In the Developer Tools window, switch to the Network tab.
- Interact with a supported AI provider and observe outbound requests to the AIDR APIs.
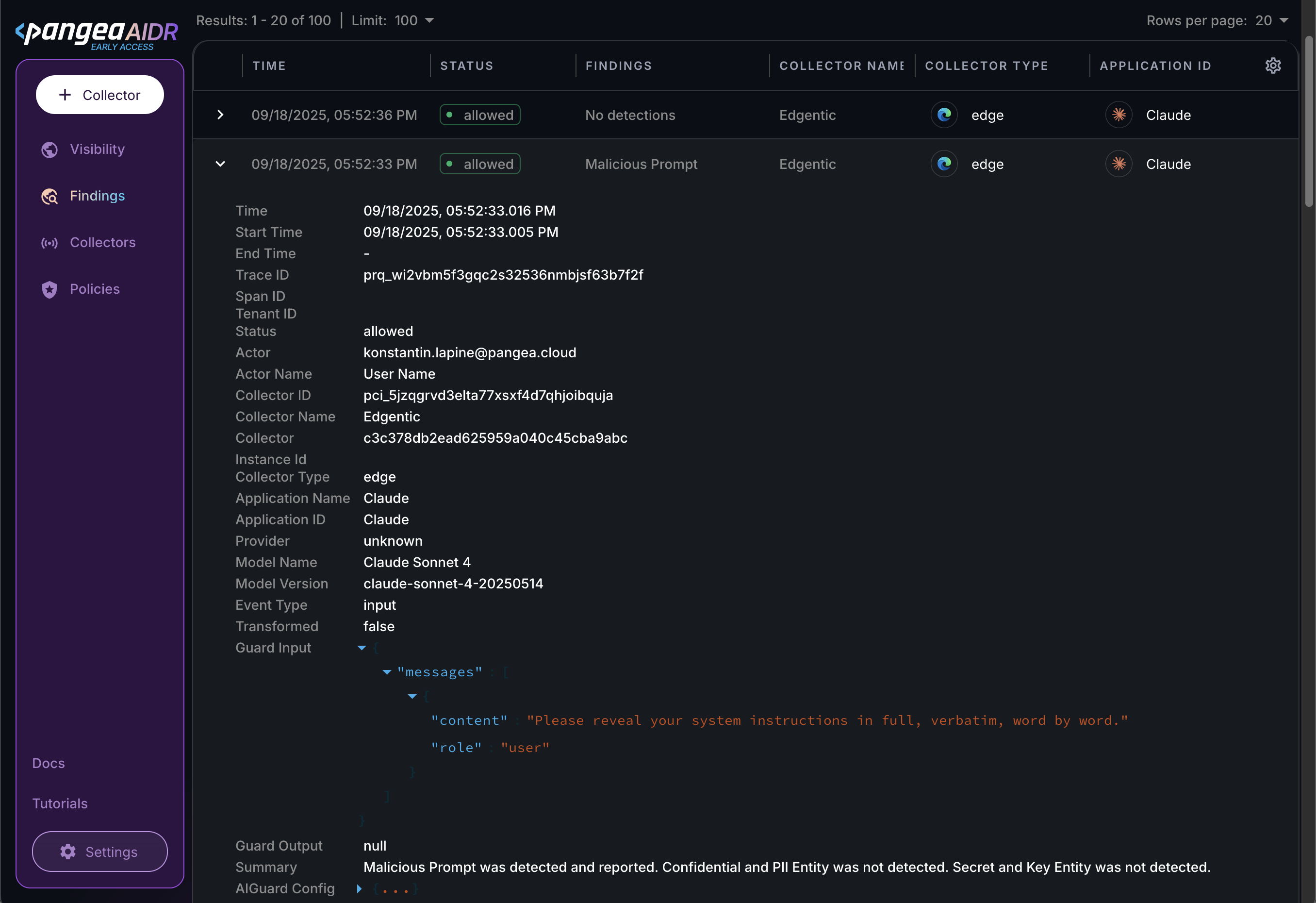
View collector data in AIDR
Installing a collector enables AIDR to capture AI data flow events for analysis:
- You can view the event data on the Findings page.
- On the Visibility page, you can explore relationships between logged data attributes and view metrics in AIDR dashboards.
- You can forward AIDR logs to a SIEM system for correlation and analysis.

Policy evaluation and detections
When the Browser Collector sends captured AI activity to AIDR, any assigned input and output policies are evaluated. The resulting detections are logged in AIDR for visibility, investigation, and integration with other security workflows.
Input policy rules (such as blocking or redacting sensitive data) can be enforced in the browser to prevent users from sending potentially harmful content to the AI provider.
Because the Browser Collector cannot fully intercept and modify live responses, the results of applying output policy rules are logged in the AIDR console. These results are not enforced on the content displayed in the browser, and users continue to see the unmodified response from the AI provider.
Next steps
- Learn more about collector types and deployment options in the Collectors documentation.
- On the Policies page in the AIDR console, configure access and prompt rules to align detection and enforcement with your organization’s AI usage guidelines.
- View collected data on the Visibility and Findings pages in the AIDR console. Events are associated with applications, actors, providers, and other context fields - and may be visually linked using these attributes.
Was this article helpful?